Interfaces¶
Interfaces in Nautobot represent network interfaces used to exchange data with connected devices.
More information on Interfaces is in the Interfaces section of the Nautobot documentation.
Interfaces can be added at the Device or the Device Type level:
- Interfaces added to an individual Device are for that Device only
- Interfaces added to the Device Type will be applied to all NEW implementations of that Device Type (not existing implementations)
Which one you select depends on your use case; in some instances you will need to use both, as in the example below.
Interface Add Example¶
Let’s take an example, with the following goal:
- We want to define a Device Type of
MX240-edge - This Device Type will have 20x 10G (
xe-[0-1]/0/[0-9]) Interfaces and one LAG (ae0) Interface - The
xe-0/0/9andxe-1/0/9Interfaces will be members of theae0Interface
Creating a Device Type¶
We are going to use the Device Type to achieve part of this goal. Using the Device Type will also provide repeatability because the Device Type object also serves as a template. This templating feature is demonstrated in this example.
Device Types can serve as templates for Devices, and as such the two are very similar. Here is a screenshot of a Device Type:
Creating a Device Type is very similar to creating a Device.
To create a Device Type:
- Click on Devices in the left sidebar menu
- Under the DEVICE TYPES section, select Device Types
- From this page you can view any existing Device Types
- Click on the
Add device typebutton to add new Device Type- A Device Type requires a Manufacturer object to be created prior to creating the Device Type
- Device Type requires Manufacturer, Model, and Height values at creation
- In this example, select
APCfrom the Manufacturer drop-down selector, name the Device Type ModelAPDU9941, and input 5 for the Height
- Click on
Create - On the home page for the recently created Device Type, click on
+Add Componentsand selectInterfaces
You will now see the Interface Template form:
- Add the
ae0Interface TemplateDevice Typewill auto-populate to the Device Type you are editing- Populate a
Nameofae0 - Select a
TypeofLink Aggregation Group (LAG)from the drop-down selector - Add a
DescriptionandLabel(optional)
- Click
Create and Add More - Create the
xe-Interfaces Template- Keep the same
ManufacturerandDevice Typeas the previous step - Populate a
Nameofxe-[0-1]/0/[0-9]. Using the syntax of[<start>-<end>]for numbers in the name field like this will cause a bulk creation using the range of numbers provided. - Select the appropriate Type from the drop-down selector
- Keep the same
- Click on
Create
Clicking the Create button will take you back to the home screen for the Device Type you are editing. There, you will
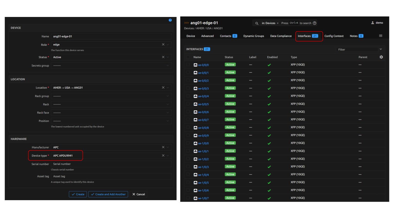
see that the Interfaces tab now has the expected 21 Interfaces listed.
Note
Interfaces cannot be assigned in to a LAG in the Device Type template; component Interfaces must be designated in the specific instantiation of a Device created from the Device Type.
Creating a New Device Using the Device Type¶
Create a new Device with these attributes:
- Name =
ang01-edge-01 - Role select
edge - Device type select
APC APDU9941(this will show up as a fusion of the Manufacturer (APC) for the Device Type and the Device Type (APDU9941) Names) - Location select
ANGO1 - Status select
Active
On the main screen for the new Device, you will see an Interfaces tab with the expected Interfaces from the Device Type template:
Note
Device Type properties only apply to new instantiations of Devices from the Type; Devices created prior to a modification of the Device Type will not inherit the changes retroactively
Specifying the LAG Components on the Device¶
LAG component Interfaces cannot be assigned in the Device Type template, so we will
edit this new Device, specifying the component ae0 Interfaces.
- On the new Device's main page, select the appropriate Interfaces (
xe-0/0/9andxe-1/0/9) to be added toae0and click on theEditbutton - On the
Editing Interfacesform, selectae0in theLagdrop-down selector - Click on
Apply; you will be taken back to the main page for the Device
On the Device's main page, notice that xe-0/0/9 and xe-1/0/9 are now assigned to the ae0 LAG:













